华航环境党委书记、董事长林小强
航天建设所属华航环境发展有限公司按照航天科工工艺振兴战略、加强工艺工作的要求,展现公司“绿色+智慧”产业的新作为,切实提升华航环境工艺工作水平,宣扬先进制造理念,弘扬新时代工艺文化与工匠精神,积极参与“一把手、两总谈工艺振兴”活动,将活动办活办实。
华航环境将围绕“绿色+智慧”两大业务方向谈工艺振兴,按照六个业务板块统筹策划、深刻剖析。
水资源治理体系概况
水资源治理能力现状。近年来我国对于自然水体污染治理越来越重视,工业废水排放标准要求愈发严格,城市和农村污废水处理越发要求精细化,十九届四中全会指出“必须践行绿水青山就是金山银山的理念,坚持节约资源和保护环境的基本国策,坚持节约优先、保护优先、自然恢复为主的方针,坚定走生产发展、生活富裕、生态良好的文明发展道路,建设美丽中国。”但我国目前城市化速度与规模的扩大十分迅猛,污水处理工艺、效率水平等都与环境发展需求存在一定差距,据统计,我国656个大中城市中共计有污水处理厂1046座,日处理污水能力为8310万立方米,城市污水处理率为54.31%,其中污水处理厂的几种处理率为40%左右。还远未达到《国务院关于印发节能减排综合性工作方案的通知》对污水处理率指标性规定的城市污水处理率不低于70%,缺水城市的再生水利用率要达到20%以上的要求。
高新信息化技术对水资源治理工艺的冲击。近年来,随着我国信息化建设不断推进,信息技术广泛应用,信息网络快速普及,同时涌现出智慧环保、智慧水务等应用新兴的物联网、云计算、大数据、移动互联网、空间地理信息集成等新一代信息技术,把传感设备应用到各种环境监控对象中,以更加精细和智能的方式实现环境管理。
在“十三五”时期,各省市政府部门、有关单位将城市水务治理、自然水体监控、城市管网监管、污水处理厂运维等各个方向的水资源治理工作采用信息化管理手段,运用物联网、移动互联、遥感、GIS等新一代信息技术,把传感设备应用到各种水环境进行多维立体监控,智慧水务模式即新型智慧化采集硬件→数据综合采集系统→专项工艺及污水处理构筑物控制系统→综合监管可视化平台形成了一条信息化管理产业,正在加速融合进入传统的污水治理、水务治理行业中去。
高新信息化技术融合的重要性分析
在“中国水网”公布的20个智慧水务案例详解中,可以了解新加坡智慧水网系统是运用物联网技术、大数据分析技术、GIS技术、计算机技术、一体式传感器等为一体的综合性供水运营管理系统,主要应用于实现城市供水管网的漏损监控及定位。近两年项目实施过程中,在新加坡监测到的漏损事件有110多例,在预测的爆管高发区域,有效防治的爆管或泄露约3-5个/千米,据用户统计,有效解决的经济损失折合人民币约4000万元至5000万元。
传统水资源治理、水污染防治、自然水体监控等行业纷纷采用高新信息化技术进行企业管理创新、技术创新,以实现传统工艺节能减排降本增效,在多地多项目实施过程中,高新信息化技术融合的重要性被行业和社会普遍的被认知。
高新信息化技术应用解决方案
高新信息化技术在水资源治理领域的应用现状。我国水资源治理领域智慧水务的应用和实施中智能化和节能将成为最重要的两大特点,在其中数字化技术将起到至关重要的作用。
智慧水务是水务信息化的高级阶段。其本质是一种具有综合性、整体性的水务企业数字化发展过程,其核心理念是利用云计算、大数据、物联网和移动互联网等新一代信息技术为支撑,通过智能设备立体感知企业生产、环境、状态等信息的全方位变化,对海量感知数据进行传输、存储和处理,并基于统一融合和互联互通的信息平台,实现大数据时代下对数据的智能分析,实现控制自动化、管理协同化、决策科学化以及服务主动化,最终达到“智慧”的状态。
高新信息化技术在水资源治理领域的发展趋势。本次新冠疫情给智慧水务建设带来新的契机新冠疫情的爆发给智慧城市的建设带来了挑战和反思。随着我国城市化的进程,城市规模日益扩大,城镇化率越来越高,通过智慧城市的建设来应对突发事件,提升城市的综合治理水平的重要作用日益凸显。
以数字化、网络化、智能化为特征的信息化浪潮方兴未艾,正深刻改变着世界的经济格局、文化格局、政治格局、安全格局和竞争格局。在我国智慧城市已经上升到国家的经济、科技战略层面,水务管理是城市管理的重要组成部分,智慧水务是智慧城市建设的必然延伸,依托“智慧水务”建设,提高水务企业科技创新能力成为大势所趋。
利用高新信息化技术提升水资源治理工艺水平的建议
量化生产运维指标,统一数据资源管理
建设和完善业务系统,提高水务企业信息资源的完整性、真实性和及时性。全面分析企业业务、其他业务和经营管理过程中所需的人、财、物等信息资源,结合应用系统的总体规划建设构建信息资源部署模式,通过报装业务管理系统、营业收费管理系统、表务管理系统等信息化管理系统的建设与完善,逐步提高信息资源的完整性、真实性以及及时性,实现企业信息资源的全面记录和及时汇总、整理,为业务部门提供业务数据分析、辅助领导决策支持奠定数据资源基础。
建立统一主数据标准体系,为数据共享业务协同奠定基础。通过主数据标准体系的建设,重点实施统一的信息编码规则,实现信息的唯一性、同一性,避免输出多源、信息失真、信息缺失,实现信息共享,支持协同工作、综合分析。
构建主数据管理系统,统一管理重要的数据信息资源。统一管理水务企业重要数据信息资源,如人员、组织、岗位职责等,确保重要信息在跨部门、跨业务系统中的一致性、重复应用和相互共享。
应用大数据分析技术,提高水资源治理工艺
中共中央、国务院高度重视大数据在推进生态文明建设中的地位和作用。习近平总书记明确指出,要推进全国生态环境监测数据联网共享,开展生态环境大数据分析。李克强总理强调,要在环保等重点领域引入大数据监管,主动查究违法违规行为。
应用大数据分析技术为我国水资源治理一是构建水资源监测大数据体系。建立健全数据信息生产的技术标准与规范,提升业务协同度,实现各类仪器设备的互联互通、实时接入。应用区块链技术,实现监测数据的追根溯源,防止监测数据造假。二是完善数据信息公开与共享机制。建立统一的信息发布机制,完善生态文明建设信息公开与共享的法律法规,明确信息公开与共享的范围和边界,提升数据公开与共享的法律效力。三是建立健全标准规范体系。重点推进生态环境数据整合集成、传输交换、共享开放、应用支撑、数据质量与信息安全等方面标准规范的制定和实施。四是强化数据信息安全保障。建立集中统一的信息安全保障机制,加强网络安全建设,增强大数据环保云基础设施、数据资源和应用系统等的安全保障能力。
利用信息化管理手段,提升运维自动化水平
从2015年至今有几个事件,第一是总理的政府报告中提出了“互联网+”的概念,让智慧水务概念火起来了;第二技术的发展,使得自动化系统的整体成本大幅度下降;第三是这期间PPP的项目众多,大型水务集团推进项目管理必须应用先进的自动化技术。
而目前在污水处理领域自动化程度其实并不高,各个污水处理厂自动化水平参差不齐,污水处理工艺、水处理构筑物、水处理元件等硬条件不具备自动化运转条件,需要进行改造。应用信息化技术提升污水处理工艺的自动化水平可以从如下几点进行考虑:第一,数字传感器的大量安装,数字化传感器的探头上不仅有单一指标的检测数据,还有很多维护、损耗、故障等方面的数据,这些数据都非常有价值。另外还包括数字电表等其它数字传感器;第二,数字通讯方式很重要;第三,智能巡检系统与人的结合;第四,多源数据融合到统一平台,如果没有统一放在一起就不能合起来进行分析,如果放在一起是可以非常方便的进行比对。第五,数字水厂的整体解决方案。
华航在利用高新信息化技术提升水资源治理工艺方面的成果
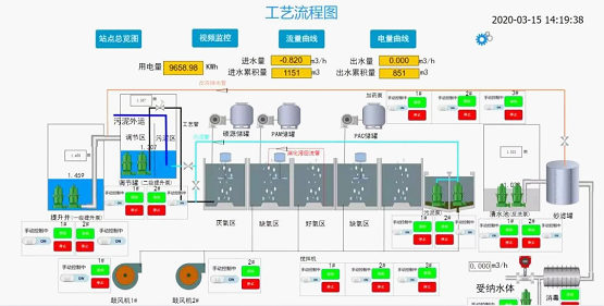
华航环境加大科技创新和研发力度,坚持“绿色+智慧”相结合的发展理念,组建研发团队,建设一套专用于农村污水处理的智慧水务管理云平台,迅速开启绿色+智慧产业发展的崭新局面。有效针对污水处理厂站,点多、面广、小型分散等特点,集智能管理和数据分析于一体,实现大数据管理、远程调控、异常警报、自我诊断、运维管理、报表分析等智能管理,通过管理、运营流程的改变优化工艺流程,节省运营成本。该平台成功应用于华航环境自有项目“广东省台山农村生活污水处理项目”“北京门头沟区村镇生活污水处理项目”,“北京房山区美丽乡村试点村污水处理站建设项目”等。

华航环境污水处理项目工艺控制系统

华航环境水务工艺设备监控总览界面
|